Смотрим на популярные open‑source дашборды для домашней лаборатории
Когда речь заходит о домашних IT-лабораториях, то большинство пользователей хотят получить надежный инструмент, который позволит с комфортом следить за показателями сервера. Системные метрики, состояние контейнеров, показания умного дома и камер наблюдения — вся информация должна собираться красиво и без задержек. Современный человек настолько привык к отзывчивым и плавным интерфейсам мобильных ОС, что вряд ли он захочет мириться с тормозами или доисторическим интерфейсом в духе «Привет, Windows 95».
Хорошая новость, что сейчас существует огромное множество дашбордов, которые все это позволяют делать быстро и бесплатно. В этой статье мы посмотрим на четыре самых популярных системы, которые активно развиваются и обрастают новыми фишками.
А насколько хорошо будет работать выбранный вами дашборд зависит от мощности и надежности хостинга. На сайте UFO.Hosting вы сможете подобрать производительное решение для любых задач: от простых тестовых стендов и лабораторий до полноценных и сложных систем. А специально по промокоду SERVER10 вы получите скидку на заказ серверов на сайте. Начните уже сейчас и сразу с приятным бонусом на старте!
Grafana
Grafana — один из самых мощных и гибких дашбордов с открытыми исходниками. Его разработали для визуализации метрик и других данных из различных источников почти мгновенно. Grafana поддерживает более 30 типов источников данных — от систем мониторинга до баз данных. Благодаря этому в одном дашборде можно комбинировать графики, таблицы, гистограммы, тепловые карты и другие визуальные элементы.

В Grafana даже можно запустить DOOM ????
Grafana не зря считают отраслевым стандартом: система умеет подключаться практически ко всем популярным системам хранения метрик и логов. Например, из коробки доступны подключения к Prometheus, Graphite, InfluxDB, Elasticsearch, реляционным СУБД и многим другим источникам. А с помощью плагинов можно подключить дополнительные виджеты и источники.
Еще один плюс, за который Grafana полюбили IT-энтузиасты по всему миру — максимальная кастомизация. Пользователь сам определяет, как будет выглядеть дашборд: выбирает расположение панелей, цветовую тему, единицы измерения, частоту обновления данных и множество других параметров. А переменные и фильтры позволяют создавать динамические панели — например, переключаться между разными серверами и устройствами. А при желании можно создать свою панель с помощью HTML и JavaScript — для максимальной гибкости.
По сути, Grafana — это конструктор, из которого можно собрать приборную панель под любые задачи. Сегодня без преувеличения его можно назвать эталоном для построения дашбордов мониторинга, который сочетает в себе мощь и гибкость.
Zabbix
Zabbix — это полнофункциональная система мониторинга инфраструктуры с встроенными дашбордами для наглядной визуализации данных.
Zabbix любят за почти неограниченные возможности сбора данных. Он умеет следить за чем угодно: от загрузки CPU, памяти и диска на серверах до состояния сетевого оборудования по SNMP, работы приложений, баз данных, виртуальных машин, облачных сервисов и многого другого.
Zabbix может собирать метрики активно через установленные на хостах агенты и пассивно по протоколам SNMP, IPMI, JMX. Он умеет парсить логи, выполнять SQL-запросы и многое другое. Благодаря официальным шаблонам можно буквально за пару кликов настроить мониторинг популярных ОС, СУБД, веб-серверов, аппаратных сенсоров и других систем.
В последних версиях Zabbix уверенно движется в сторону облаков и контейнерных сред: появились готовые решения для мониторинга Docker и Kubernetes. Он может, например, автоматически находить новые контейнеры и следить за их метриками — CPU, память, сеть.
По уровню кастомизации Zabbix уступает Grafana: тут нет плагинов и экзотических типов графиков. Но все ключевые метрики можно отобразить, а гибкая система хранения данных позволяет строить графики за любой нужный период.
А вот богатую библиотеку шаблонов можно назвать одной из главных визитных карточек Zabbix. Благодаря ей вам не нужно с нуля изобретать велосипед: скорее всего кто-то из пользователей уже настроил и выложил готовое решение, подходящее под ваш проект.
В итоге Zabbix — это один из самых надёжных и универсальных инструментов мониторинга, проверенный временем и подходящий как для крупных компаний, так и для домашних лабораторий.
Home Assistant
Home Assistant больше известна как платформа для управления умным домом. Однако, система также предлагает мощные инструменты для мониторинга и визуализации информации.
Одна из главных фишек HA — интерфейс Lovelace UI. Это настраиваемые панели, на которых можно отобразить всё, что происходит в вашем доме, и управлять любыми подключёнными устройствами.

Дашборды полностью кастомизируются: вы сами решаете, какие графики, кнопки и индикаторы добавить. В результате на одном экране можно собрать самую разную информацию. Например, температуру в гостиной, нагрузку на сервер, статус VPN и изображение с камеры у входной двери.
К этому можно добавить еще одну фишку Home Assistant — огромную поддержку сторонних устройств и сервисов. К 2025 году платформа интегрируется более чем с 1000 API и протоколов. Подключить можно практически всё: Zigbee и Z-Wave датчики, Wi-Fi-розетки и лампочки, сигнализации, ТВ, колонки, IP-камеры, голосовых ассистентов, погодные сервисы и многое другое.
В базовом использовании Home Assistant прост и дружелюбен: есть масса туториалов, документация на русском и активное сообщество. Более сложные сценарии (автоматизации, кастомные карточки) потребуют времени на освоение, но даже без кода можно сделать эффектный дашборд.
Netdata
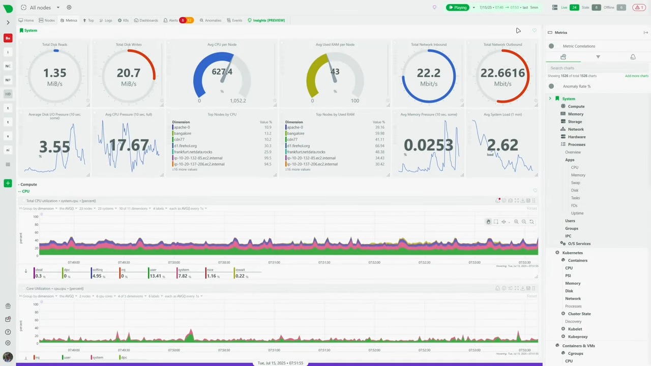
Netdata — система мониторинга с открытым исходным кодом, которая сочетает простоту установки и мощный функционал «из коробки». Она работает по модели распределённых агентов: на каждый сервер или устройство ставится лёгкий агент, который тут же начинает собирать десятки и сотни метрик в реальном времени — с обновлением каждую секунду.
Секрет скорости Netdata — ультраоптимизированное ядро на языке C. Оно практически не нагружает систему, а веб-интерфейс обновляется настолько быстро, что вы буквально видите, как показатели «живут» прямо на экране. Установка занимает считанные минуты, после чего сразу доступен дашборд с графиками CPU, памяти, дисков, сети и многого другого.

Netdata отлично подходит для мониторинга одного сервера или домашнего ПК, но может работать и в распределённом режиме: агенты объединяются через облачный сервис Netdata Cloud или напрямую, формируя единый центр управления для всей инфраструктуры.
Веб-интерфейс Netdata — это готовая панель, где все метрики узла собраны на одной странице и сгруппированы по категориям: CPU (вплоть до отдельных ядер), память, диски, сеть, процессы.
Если несколько узлов подключены через Netdata Cloud, появляется сводная панель с возможностью переключения между машинами.
Но учитывайте, что кастомизация тут очень ограничена: вы не сможете свободно перетаскивать виджеты или строить свои страницы. Это преднастроенная «приборная панель», где уже есть всё необходимое для мониторинга.
Netdata появился в 2016 году как проект одного независимого разработчика. Сегодня над ним работают уже сотни программистов, которые добавляю новые фишки, улучшают производительность и расширяют поддержку технологий.
Netdata — быстрый и бесплатный способ развернуть профессиональный мониторинг, который готов к работе буквально через минуту после установки.
Выводы
Выбор дашборда для домашней лаборатории зависит от задач, которые вы хотите решать, и от того, насколько глубоко готовы погружаться в настройку.
Grafana — эталон гибкости и визуализации, идеально подходит для тех, кто хочет построить интерфейс «под себя».
Zabbix — надёжный универсал с богатой библиотекой шаблонов, который охватит всё, от серверов до сетевого оборудования.
Home Assistant — находка для любителей умного дома, позволяющая объединить управление устройствами и мониторинг в одной панели.
Netdata — быстрый способ развернуть детальный мониторинг с минимальными усилиями.
Какая бы система ни была выбрана, ключевое преимущество всех этих решений в том, что они — open-source: вы сами контролируете данные, функциональность и развитие своего проекта.
Реклама ООО «ЮФО ХОСТИНГ», ИНН 5043089443
ERID: 2W5zFHafjAG